What Is Automation Control Center?
Automation Control Center is a centralized dashboard within the Synerise Automation Hub designed to support monitoring and observability across all automation workflows in a workspace.
It aggregates data from running and scheduled workflows and presents it through high-level metrics related to execution volume, triggers, errors, scheduling, and user activity, without focusing on individual workflow configuration.
Why Automation Control Center Matters
Before Automation Control Center, the effectiveness and correctness of automation could only be evaluated at the level of individual workflows. Users managing large numbers of automations lacked visibility into how the Automation Hub behaved as a whole.
Automation Control Center introduces an observability layer that enables users to:
- understand the overall scale of automation activity,
- identify workflows that require action,
- detect performance issues and anomalies,
- pinpoint workflows generating large volumes of errors.
This improves operational awareness and makes managing complex automation environments more predictable and manageable.
Key Capabilities
In Automation Control Center, the sections below correspond to individual dashboard widgets visible in the main view. Each widget highlights a specific dimension of automation activity across the Automation Hub, such as workflow structure, execution patterns, scheduling, or integration issues.
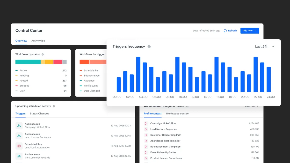
Workflows by Status
This widget presents a percentage-based breakdown of workflows by status, such as active, paused, or replaced. It helps users identify workflows that are no longer running, temporarily disabled, or potentially abandoned and requiring review.
Workflow by Trigger
This widget shows how workflows are started, grouped by trigger type. It helps teams understand whether their automation setup is more rules-based (for example, audience- or schedule-driven) or more event-driven, relying on real-time events to initiate workflows.
Triggers Frequency
The Triggers Frequency widget displays how often workflows are triggered over a selected time range. These execution charts allow users to:
- observe peaks and drops in activity,
- detect anomalies,
- investigate potential configuration or data issues.
Upcoming Scheduled Activity
This widget aggregates upcoming scheduled actions, including:
- scheduled workflow triggers,
- scheduled workflow status changes.
From this view, users can navigate directly to a workflow to edit it or stop it without opening the workflow diagram separately.
Workflows with Integration Issues
This widget aggregates workflows that generate errors in outgoing integrations. It includes issues such as:
- HTTP 4xx and 5xx responses,
- timeouts,
- rendering failures.
Errors are counted within a selected time window and sorted to highlight workflows generating the highest number of issues.
Within this widget, errors are further divided into two contexts:
- Profile context, covering workflows that operate on customer profiles,
- Workspace context, covering technical workflows that do not involve profiles.
This contextual separation helps users distinguish customer-facing integration problems from technical or operational ones.
Workflow Highlights
This widget highlights workflows that:
- are triggered most often,
- generate the highest number of transitions,
- contain the largest number of pending profiles.
These indicators help identify workflows that may generate high system load or contain processing bottlenecks.
Activity Log
The Activity Log provides visibility into user actions within the Automation Hub. Users can review:
- activity across the entire Automation Hub,
- actions performed by a specific user.
Logged events include workflow creation, modification, and deletion, with links to related objects when available.
How Automation Control Center Works
- The Synerise platform collects data from all workflows within the Automation Hub.
- Data is aggregated by status, trigger type, execution volume, errors, scheduling, and user activity.
- Metrics are presented in a centralized dashboard.
- Users analyze trends, anomalies, and error patterns.
- From the dashboard, users navigate to specific workflows to take corrective or optimization actions.
Example Use Case
A team manages multiple communication and data-integration workflows. Using Automation Control Center, the team notices a sharp increase in outgoing integration errors over the last 24 hours. From the error list, they navigate directly to the affected workflow and identify a misconfigured authorization, resolving the issue before further failures occur.
FAQ
What is Automation Control Center?
Automation Control Center is a dashboard in the Synerise Automation Hub that provides aggregated insights into workflow activity, performance, and errors.
Does Automation Control Center replace workflow-level analysis?
No. It complements workflow-level analysis by adding a high-level observability layer.
Can workflows be managed from Automation Control Center?
Users can navigate to workflows, edit them, or stop scheduled actions directly from the dashboard.
What errors are monitored?
Automation Control Center aggregates errors from outgoing integrations, including HTTP errors, timeouts, and rendering failures.
Is user activity tracked?
Yes. The Activity Log shows actions performed within the Automation Hub, both globally and per user.
Key Facts
| Attribute | Value |
|---|---|
| Feature | Automation Control Center |
| Product | Synerise |
| Module | Automation |
| Purpose | High-level observability and management of automation |
| Scope | Statuses, triggers, executions, errors, user activity |
| Context Types | Profile context, workspace context |
Related Concepts
- Automation workflows
- Outgoing integrations
- Scheduler and triggers
- Event-driven automation
- Activity logs
TL;DR
Automation Control Center is a centralized dashboard in the Synerise Automation Hub that provides high-level visibility into workflow execution, errors, scheduling, and user activity. It helps teams understand automation at scale, identify workflows that require action, detect performance issues, and improve operational observability without inspecting each workflow individually.
